WildJar Call Tracking Reports

Bring WildJar data into focus
Transform complex metrics into clear, client-friendly reports that reveal what’s working and where to improve.
Call Tracking Analysis
Report on, and share, important call KPI data
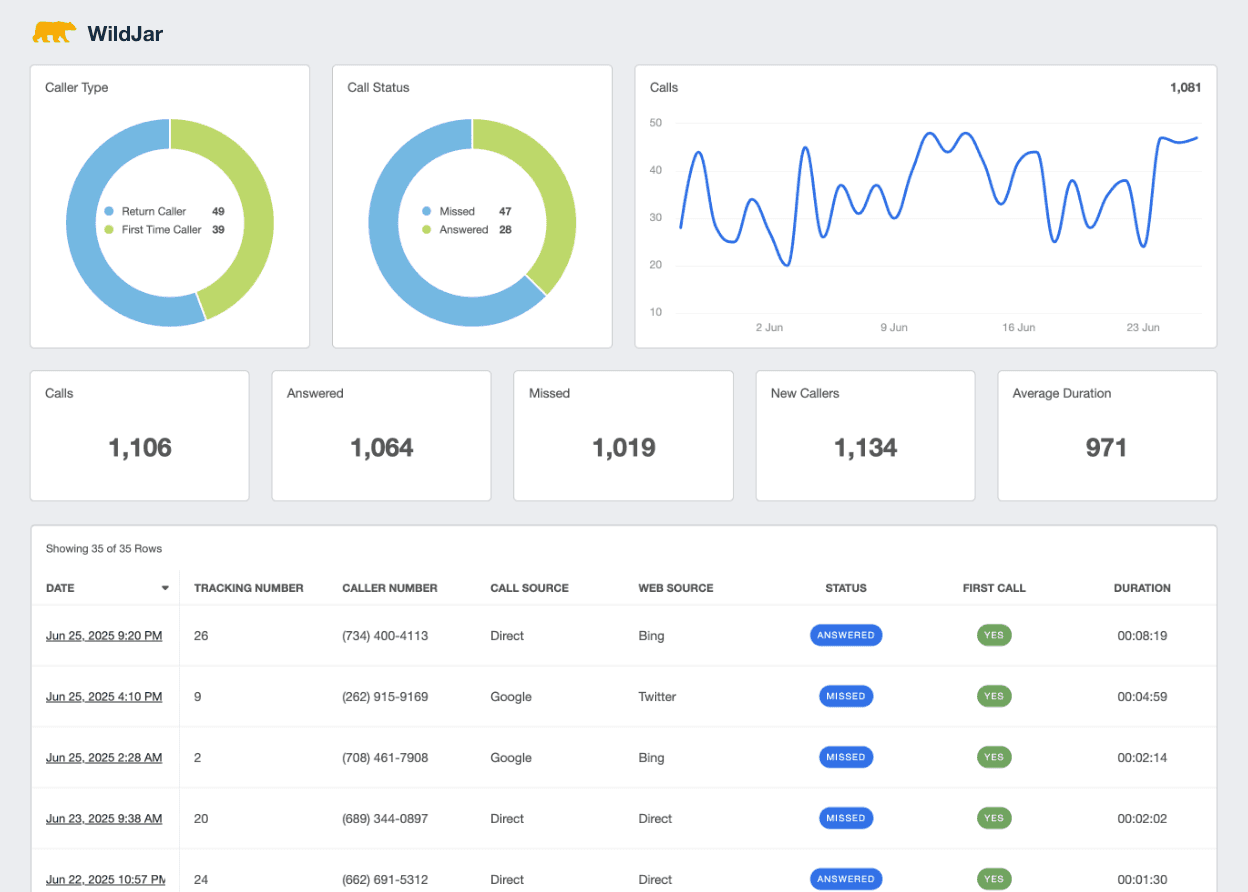
Monitor Call Source
Differentiate between website source and call source
Track Call Performance
View whether you calls were answered, and how long they were
Automated Call Reports
Automate your reports to easily share data with your clients
WildJar Reports and Dashboards
Create beautiful, visual, and easy to understand dashboards and reports with our Wildjar integration. Focus on the metrics and KPIs that are important to your client, and display the just data they want to see.
Explore All Available WildJar Metrics
- Answered
- Average Duration
- Calls
- Date
- First Call
- Missed
- Return Call



Turn Data Into Actionable Insights
Track Call Metrics
Zone in on the key performance indicators for your inbound call efforts, focusing on new vs return callers, answered vs missed calls, average call duration, and both web and call source.

See How Calls Measure Up
Listen To Call Recordings
Keep track of call recordings to both verify the lead quality, and so that your client can ensure that calls are being handled professionally and appropriately. Easily listen to any call with just one click of a button.

Pinpoint What Drives Inbound Call Success
Monitor Call Performance
Knowing how your calls are performing is just as important as actually getting calls to come through. Make sure your clients can see exactly how many calls are being answered, their average duration, and other important call-tracking metrics.


Kim Walker, Founder
Shop Marketing Pros




Discover the white label reporting tool trusted by 7,000+ marketing agencies.


Daniel Dye
Native Rank
FAQs About WildJar Reporting for Marketing Agencies
Calls are proof of interest—your reporting should make that clear. These questions show how to surface caller patterns, brand your data, automate reporting, and manage performance across clients.
Agencies track new versus return callers, answered versus missed calls, and average call duration. Monitoring call sources captures attribution, while access to call recordings helps assess lead quality and conversational impact.
Creating a custom WildJar report is easy with AgencyAnalytics. Start with a call tracking dashboard template or build your own using drag-and-drop widgets. Include charts for caller type, answer rates, call duration, and source breakdowns. Integrate call recordings for quality assurance and use AI reporting tools to automatically highlight anomalies or exceptional call performance.
Absolutely. With AgencyAnalytics, WildJar reports are scheduled to send automatically, freeing teams from manual exports and repetitive setup. That way, agencies deliver consistent call performance reports while focusing on strategy and optimization.
Agencies customize WildJar dashboards and report exports with their own logos, brand colors, layout styles, and custom domains. Whether clients use a live dashboard or receive scheduled updates, everything reflects the agency brand. Use white label client reporting for a professional client experience.
Rather than switching between accounts, agencies set up individual dashboards per client and layer in roll-up views to monitor overall call performance. Enabling client portals gives clients secure access and reduces manual report-building—keeping teams focused on growth and optimization.
More integrations
Everything your agency needs

Automated Reports

White Label Dashboard

Client & Staff Access

Connect Your Data

AI Powered

Goal & Budget Tracking
See how 7000+ marketing agencies help clients win
Start Your Trial NowFree 14-day trial. No credit card required.
