Table of Contents
Table of Contents
- What Is a Marketing Attribution Model?
- Why Are Attribution Models Important in Marketing?
- Common Mistakes With Marketing Attribution
- What Are the Different Types of Attribution Models?
- How To Choose the Right Attribution Model for Your Clients
- How To Find Attribution Model Reports in Google Analytics
- Marketing Attribution Model Infographic
- Summary and Key Takeaways
7,000+ agencies have ditched manual reports. You can too.
Free 14-Day TrialQUICK SUMMARY:
Marketing attribution models offer a systematic approach for crediting conversions to specific marketing channels and touchpoints. This concept centralizes on the principle that understanding the impact of various marketing activities is crucial for overall campaign success. This blog post delves into different attribution models, helping agencies make data-driven decisions for client campaigns.
When a client approaches your agency to ramp up conversions, you’ll need an appropriate way to analyze data to evaluate the success of their marketing channels. That’s where marketing attribution models come in. Different marketing attribution modeling approaches factor in the customer journey's various touchpoints, so you’ll have an objective view of which marketing channels led to the most conversions.
But with so many touchpoints and attribution models to choose from, it may be challenging to decide on a way forward. For instance, a customer may find your client’s blog post and later return to their website from an email marketing campaign. After they’ve converted, which marketing channel gets the credit?
It depends on several factors, and we’re here to break it down for your agency.
Let’s get into it.
What Is a Marketing Attribution Model?
Simply put, attribution modeling is a framework for analyzing which touchpoints or marketing channels should receive credit for a conversion.
At the core of marketing attribution is the idea that marketing efforts should be carefully tracked and analyzed to understand how different activities contribute to overall success.
Attributing success to specific marketing efforts via "marketing attribution models" is an important part of this process. It allows marketers to identify which strategies are most effective at driving short-term and long-term conversions.
To paraphrase an old saying, if a click takes place today but nobody converts until 3 weeks later, does anyone know what drove that sale?
That answer can change based on the type of attribution model used for client campaigns. Some attribution models may focus on the latter part of the sales funnel, while others credit earlier marketing channels for conversion.
Why Are Attribution Models Important in Marketing?
After your client has invested time and money into various marketing efforts, they’ll want to know which ones generated the highest ROI for their businesses. This is especially the case for SEO programs, as the full benefits of SEO can take months, if not years, to come to fruition.
Was it the SEO fixes to their website that resulted in higher website clicks and conversions? Or perhaps it was a combination of retargeting ads and email marketing campaigns.
Regardless of the case, your agency must know which marketing channels produced the highest conversions to make recommendations for future campaigns.
In a nutshell, attribution will help your agency to determine:
Which marketing channels led to the highest number of conversions
How to re-distribute or increase ad spend
Any improvements or recommendations for future client campaigns
Any gaps in the customer journey
Impress clients and save hours with custom, automated reporting.
Join 7,000+ agencies that create reports in under 30 minutes per client using AgencyAnalytics. Get started for free. No credit card required.
Common Mistakes With Marketing Attribution
One of the most common mistakes marketers make is not accounting for the touchpoints that lead to conversions.
Certain activities, such as remarketing or email marketing, may be overlooked when measuring marketing success based on the first click. Conversely, top-of-the-funnel activities such as content marketing could be scaled down if the ROI is only calculated based on the last click.
Another mistake related to marketing attribution is failing to consider the impact of multiple marketing channels and sources simultaneously.
By looking at only one channel in isolation, marketers may overlook synergies between different marketing efforts. This means that they won't be able to accurately assess which channels are contributing the most conversions or revenue and adjust their spending accordingly.
Overall, it's important for marketers to understand how marketing attribution works and utilize best practices in order to ensure accurate metrics and insights when evaluating results. By doing this, they can ensure that their budgets are being allocated effectively and their marketing strategies are working as intended.
What Are the Different Types of Attribution Models?
Knowledge is power, and knowing the different types of attribution models will help your agency choose the right option. There are six distinct models to consider:
Let’s explore each marketing attribution model further.
1. First Interaction Attribution

In this marketing attribution model, 100% of the conversion credit is assigned to the first marketing channel a customer interacts with.
For instance, if a customer first finds your client’s business on Pinterest, then Pinterest gets all of the credit for any sale after that interaction.
And it doesn’t matter if this customer clicked on a Facebook Ad a week later and eventually went to your client’s website. In the First Interaction Attribution Model, Pinterest will still get 100% of the conversion credit.
Pros & Cons of First Interaction Attribution
Like all marketing attribution models, there are key advantages and disadvantages to explore.
Pros | Cons |
|---|---|
Simple and straightforward | Ignores the effects of other marketing channels after the initial touchpoint (e.g., retargeting Google Ads) |
Works well for businesses with short buying cycles | May result in inaccurate recommendations for future marketing campaigns |
This marketing attribution model is helpful if your client tends to convert customers immediately. In this case, the first touchpoint is especially important.
If your client’s goal is to bring in new top-of-the-funnel customers, the First Interaction Attribution Model is a great way to evaluate the effectiveness of each channel. It’s also a great measure of which channels worked best for brand awareness.
2. Last Interaction Attribution

As the name implies, Last Interaction Attribution is a single-touch attribution model that gives 100% of the credit to a customer's last interaction with your client’s business before converting. It’s sometimes referred to as ‘last-click’ or ‘last-touch.’
Let’s take an example. Say a customer finds your client’s Facebook page after doing research on social media. A week later, they clicked on one of your client’s Instagram ads and ended up on the website. They haven’t decided to convert, but they’re aware of your client’s brand at this point.
After a week of deliberation, the customer searches for your client’s brand name and completes an online transaction. In this scenario, the branded search touchpoint (i.e., the customer using search terms to find your client’s website) will get 100% of the conversion credit.
It’s worth mentioning that single-touch attribution models are the default attribution in most platforms, including Google Analytics. This means that if you’re looking at a standard Google Analytics report, each conversion goal is attributed to a customer’s last interaction with your client’s business.

Keep track of your clients’ conversions in a streamlined Google Analytics dashboard. Try it with AgencyAnalytics, free for 14 days.
Pros & Cons of Last Interaction Attribution
Wondering if this is the best marketing attribution model for your client? Let’s explore below.
Pros | Cons |
|---|---|
Similar to the First Attribution Model, it’s also easy to implement and evaluate | Doesn’t consider the impact of preceding marketing efforts |
Removes ambiguity–explicitly defines a customer’s last touchpoint before conversion | May overestimate the ROI of a customer’s last touchpoint, such as branded search campaigns |
Digital marketing today is scattered. People may access your client’s website from multiple devices or browsers. This makes it challenging to track the entire customer journey.
However, with the Last Interaction Attribution Model, you can always be sure of a customer’s last interaction with your client’s brand before converting.
Similar to the First Attribution Model, this is a good option if your client has a short buying cycle (i.e., not many touchpoints before converting). As such, tracking the last point of interaction will be a good–albeit limited–gauge of your client’s most effective marketing channel when it comes to driving conversions.
3. Last Non-Direct Click

In this marketing attribution model, 100% of the conversion credit is assigned to a single interaction (similar to the options we explored above). However, this model eliminates any “direct” interactions that occur right before a customer converts.
Let’s take an example. Say a customer first learns about your client’s website after clicking on a LinkedIn ad or you can see organic post clicks in your client's LinkedIn analytics. They sign up for your client’s mailing list and begin receiving newsletters, clicking on a few interesting links.
This customer continues to engage with your client’s newsletters for a while. A few weeks later, they go straight to your client’s website and proceed with a conversion.
Instead of attributing the conversion credit to direct traffic (i.e., the customer going directly to your client’s website), the last non-click attribution model will assign this value to the e-mail marketing touchpoint.
And so, this marketing attribution model considers which channel prompted a customer to visit your client’s website directly.

Pros & Cons of the Last Non-Direct Click Model
While this marketing attribution model has a different approach from the previous two options, there are a few things to consider.
Pros | Cons |
|---|---|
Provides more insight into which marketing channels led to a conversion | Ignores the impact of touchpoints before the last non-direct click |
An opportunity to leverage the marketing channel most used by warm leads | Doesn’t pinpoint where a customer initially learned about your client’s brand |
As mentioned above, eliminating direct clicks makes this a unique and insightful marketing attribution model.
The last non-direct click model works well if customers tend to convert right away when directly visiting your client’s website. By knowing which marketing channel influenced the conversion decision, you’ll be better equipped to optimize content and capitalize on this opportunity.
4. Linear Attribution

With a linear attribution model, conversion credit is split equally between all brand touchpoints.
Let’s use our previous example. A customer finds your client on social media and signs up for their mailing list. Later, this customer went directly to your client’s website and successfully made a $120 online purchase.
There are three touchpoints in this scenario. Numerically speaking, each touchpoint gets an equal conversion credit of 33% and a conversion value of $40.
Pros & Cons of Linear Attribution
Linear attribution gives a more balanced insight into your client’s marketing strategy than a single-event attribution model. However, there are pros and cons to consider.
Pros | Cons |
|---|---|
Quantifies the impact of each marketing channel | May under or overestimate the influence of a marketing channel |
Straightforward way to explain the ROI of each marketing channel to your clients | Difficult to determine which marketing channel has the best performance and conversion potential |
If you’re looking for a simplistic way to explain the impact of your client’s marketing channels, then this is a good option. It also doesn’t depend on complex metrics or digital analytics, which could work well if your client is in the beginning stages of starting a business.
However, it also means assigning equal importance to all marketing channels. As a result, this model may not lead to the most effective marketing strategies.
5. Time Decay Attribution

Similar to the previous model, time decay attribution spreads conversion credit across multiple events. However, this marketing attribution model considers when each brand interaction occurred.
It also assigns higher conversion credit to later touchpoints. This means the first interaction gets less credit, while the last interaction will get the most.
Pros & Cons of Time Decay Attribution
Wondering whether a Time Decay Attribution Model is the best fit for your client? Here’s what your agency should consider.
Pros | Cons |
|---|---|
Works well for clients with businesses heavily dependent on relationship-building | Not as effective for businesses with shorter sales cycles |
Useful for optimizing your client’s most influential touchpoints right before conversion | May not correctly assign conversion credit to earlier marketing touchpoints |
The time decay attribution model will work well for your clients with more expensive product offerings and longer sales cycles.
6. Position-Based Attribution

The position-based attribution model (also called U-shaped attribution) distributes conversion credit in the following ways:
A customer’s first touchpoint (40%)
A customer’s last touchpoint before conversion (40%)
Any other brand touchpoints that happened in between the above stages (20%)
For example, say a customer discovers your client’s website through a Google search. They later view your client’s Facebook page and eventually sign up to receive email marketing. Following this, the customer follows through on a conversion action by clicking on a newsletter CTA.
In this case, the initial website visit from the Google search and e-mail marketing sign-up each receive 40% conversion credit. The in-between touchpoint (i.e., Facebook page visit) receives the remaining 20% conversion credit.
Pros & Cons of Position-Based Attribution
If you’re leaning towards this option, here are a few advantages and disadvantages to consider.
Pros | Cons |
|---|---|
Works well for businesses with multiple touchpoints before a conversion | May underestimate the impact of marketing efforts between the first and last touchpoints |
Assigns conversion credit to all marketing touchpoints | If there are many marketing efforts in between the first and last touchpoints, conversion credit may be spread too thin |
Position-based attribution is a robust model for businesses that have multiple touchpoints before a conversion.
As we’ve outlined, this attribution model gives at least some credit to every interaction. This means it’s a good option for businesses with brand awareness and conversion goals. It also factors in the influence of other touchpoints, which will give a more accurate picture.
7. Custom Attribution Models

Does your client have a pre-determined weight or valuation for each touchpoint, or perhaps a specific sales funnel to evaluate?
Consider using a custom attribution model in this case. As the name suggests, this marketing attribution model is fully customizable based on your client’s goals and insights.
For example, say you’ve got a client with a long-standing business and a database of historical trends. With such data-driven insight into the buying cycle, they’d be in a better position to set custom goals and understand the performance of their marketing channels over time.
In this case, a custom attribution model will provide accurate insights into their marketing strategies.
Pros & Cons of Custom Attribution Models
Last but not least, let’s explore the pros and cons of custom attribution models.
Pros | Cons |
|---|---|
Provides the most intricate look at which channels bring in the most conversions | May be challenging or complex to create |
Fully customizable based on your client’s needs | Requires an extensive amount of data for accurate estimates |
Wondering if this attribution model is the best fit for your client? Use a custom attribution model if your client’s business has a long buying cycle and a wealth of data insights.
Impress clients and save hours with custom, automated reporting.
Join 7,000+ agencies that create reports in under 30 minutes per client using AgencyAnalytics. Get started for free. No credit card required.
How To Choose the Right Attribution Model for Your Clients
There isn't necessarily a "best" attribution model. Depending on the scenario, one attribution model could be adequate for your client’s needs. However, there may be scenarios where it’s useful to compare performance under more than one attribution model.
For example, your agency may decide on a primary attribution model for reporting and analysis. On the other hand, another attribution model may provide more insight into overlooked details (which could be worth mentioning when it comes to Google Ads campaign optimization). It all boils down to your client’s goals, sales cycles, and unique needs.
And as your client’s business evolves, you may even switch attribution models. So remember to stay adaptable and don’t feel inclined to stick to just one.
If you’re deciding on an attribution model for the first time, consider the following questions:
How many stages are there in my client’s sales funnel?
How many marketing touchpoints are there?
What are my client’s goals (e.g., brand awareness, conversions)?
What are my client’s expectations (e.g., optimizing well-performing marketing channels, fixing gaps in the customer journey)?
By having a thorough understanding of what your client is looking for, you’ll be better equipped to choose the most appropriate marketing attribution model.
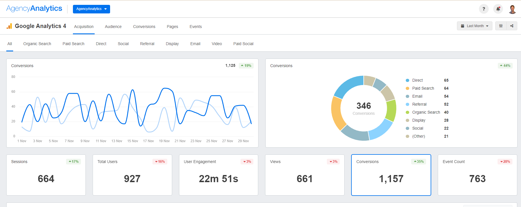
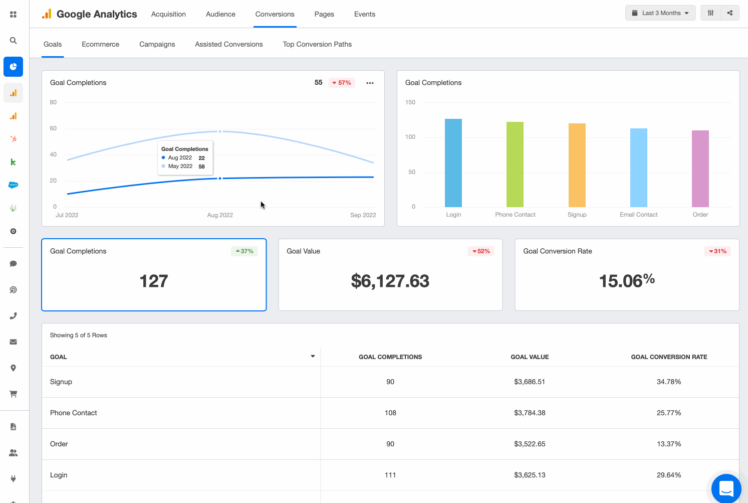
How To Find Attribution Model Reports in Google Analytics
As we mentioned earlier, Google Analytics uses last-interaction attribution by default.
However, you’ll have the option to compare different attribution models in your account. To do this:
Log into your client’s Google Analytics account.
Click on the Model Comparison Tool under "Attribution" on the left-hand side of your account.

By comparing each model, you’ll see the value each channel delivers under different attribution models.
If you’re customizing your clients’ links with UTM codes, click "Source" to see the value assigned to each source being tracked.
By looking at more than one attribution model, you’ll understand the value of all marketing channels that led to conversions.

Don’t get lost in a sea of data–use a fully customizable Google Analytics reporting tool to keep track of your clients’ metrics. Sign up for a free 14-day trial on AgencyAnalytics.
Marketing Attribution Model Infographic
Understanding which channels truly drive results is at the heart of every strong marketing strategy—and that’s where marketing attribution models come in. For many marketing teams, these frameworks transform instinct into insight, showing how each touchpoint contributes to conversions.
Whether you’re using simple single-touch marketing attribution or more advanced marketing attribution programs, it’s all about turning raw attribution data into smarter decision-making. The right digital marketing attribution model helps you identify how much equal credit each channel deserves—whether it’s a Facebook ad, an email nurture sequence, or organic search.
The visual below breaks down the most common attribution models in marketing, giving your marketing team a clearer view of how different attribution models in digital marketing distribute value across the customer journey.

Once you understand the nuances of these digital marketing attribution models, the next step is deciding which one fits your business best. Some teams start with first- or last-click models to get quick wins, while others evolve into multi-touch marketing attribution or marketing mix modeling to capture the full complexity of their customer journeys.
Whichever path you take, the key is consistency. Use marketing attribution software that allows you to compare models, experiment with new attribution modeling reports, and align insights across every channel. Over time, you’ll develop a mature, data-driven attribution approach that empowers your team to optimize spend, improve ROI, and refine strategy with precision.
In short: attribution isn’t just a reporting exercise—it’s a competitive advantage for digital marketing attribution. When your marketing team fully understands how each touchpoint contributes, you can finally prove what’s working, pivot what’s not, and build stronger campaigns with confidence.
Summary and Key Takeaways
Attribution models help your agency understand the impact of a client’s marketing channels. Using an attribution model will lead to more informed decisions, from optimizing a well-performing marketing channel to identifying any gaps in the customer journey. In summary, remember to:
Evaluate your client’s sales funnel and marketing touchpoints
Choose a marketing attribution model that most aligns with your client’s goals
Make data-informed recommendations but also communicate any limitations
That way, you’ll steer your clients toward marketing success while also demonstrating your agency’s ROI.
Even after you’ve decided on a marketing attribution model, you’ll need a sustainable way to track your clients’ data and continue to provide insightful recommendations.
No need to rely on excessive manual work–an automated tool like AgencyAnalytics does the heavy lifting for you. Create custom dashboards, use pre-built reporting templates, and seamlessly integrate data from over 80 marketing platforms.

Save billable hours each month and take your client’s reporting to the next level. Try AgencyAnalytics today–it’s free for 14 days.
FAQs About Marketing Attribution Models
Still have questions about how to effectively use marketing attribution models? Don't worry... we've got you covered.
The most commonly used marketing attribution models include last-click attribution, first-click attribution, and linear attribution. While last-click attribution is the default in many analytics tools, agencies often use multi-touch models like position-based or data-driven attribution for a more accurate representation of customer journeys.
While single‑touch models (like last‑click or first‑click) remain common because they’re simple and built into platforms like Google Analytics by default, many agencies find those models too limiting for today’s multi‑channel consumer journeys.
In practice, leading marketers increasingly adopt multi-touch marketing attribution or data-driven attribution models to capture how consumers interact across paid search, paid social, organic search, email, and other channels before conversion. These advanced marketing attribution programs provide visibility into touch marketing attribution across all channels, helping agencies optimize spend and refine their strategy.
In marketing attribution models, predetermined rules define how credit is assigned to different touchpoints along the customer journey. Rule-based models like first-click, last-click, and linear attribution have fixed assumptions about conversion value distribution, while data-driven attribution dynamically adjusts based on performance insights.
Predetermined rules in attribution models refer to how credit is assigned to touchpoints based on fixed assumptions rather than actual data‑inferred impact. For example, in a time-decay model, the rules might assign more credit to later touchpoints; in a linear model, the rules assign equal credit to each touchpoint.
These predetermined methods have the benefit of clarity and ease of implementation, but may hide the nuance of a complex buyer’s journey, where some upstream channels (like awareness or blog posts) deserve more credit than the rules allow.
Building an effective marketing attribution model starts with defining objectives, identifying key touchpoints, and selecting an attribution methodology. Agencies should integrate analytics tools, track multi-channel interactions, and validate the model using historical performance data.
When your agency builds a digital marketing attribution model, beyond selecting the model, you’ll need to ensure you’ve got clean consumer data across systems (ad platforms, CRM, analytics). Historical conversion events, lead creation metrics, call tracking, and offline data must be integrated so your model avoids “data granularity” gaps. After integrating data, you’ll define your conversion path, map all relevant touchpoints (paid search, organic search, paid social, Facebook ad campaigns, etc.), and choose whether you’ll use a rule‑based model, an algorithmic model, or a hybrid. From there, run the modeling, validate the results, and iterate on the model annually or when your business structure changes.
AgencyAnalytics automates client reporting, making attribution analysis more actionable.
Marketing attribution helps agencies prove ROI, optimize ad spend, and improve client retention. By analyzing which campaigns and channels contribute most to conversions, agencies make data-driven decisions, allocate budgets effectively, and enhance overall marketing performance.
For a marketing team servicing clients, attribution isn’t just about reporting—it’s about influencing where the marketing spend goes, how ad campaigns are optimized, and proving the value of your agency’s work to the finance teams or C‑suite.
With accurate attribution data, your agency can demonstrate which channels truly contributed to revenue generation (not just conversions) and identify weak spots in the consumer journey—such as upstream channels that generated interest but were never properly credited. This clarity helps build stronger relationships with clients by showing that you’re not just running ads, but managing their impact.
Single‑touch models like “first touch attribution” or “last touch attribution” assign all the credit to one interaction—either the very first or the very last before conversion. That makes them easy to explain, but risks ignoring the complexity of real buyer behavior (e.g., blog posts, social media ads, remarketing). Multi-touch attribution spreads credit across multiple interactions—linear, position-based (e.g., 40% first, 40% last, 20% middle), time-decay, or algorithmic models. Multi-touch provides a more comprehensive view of how each touchpoint (across paid search, organic search, and other channels) contributes to the conversion path, helping agencies allocate their budget more effectively across various channels.
There’s no single “best” attribution model for all clients. Instead, your agency should select the model that aligns with your client’s business model, sales cycle, and conversion events. For short‑buying‑cycle clients, a last‑touch or time‑decay model may suffice.
For clients with multiple touchpoints or long sales cycles (including blog posts, organic search, paid search, remarketing ads), a full path multi‑touch model or data‑driven attribution provides deeper insights. The key is ensuring your attribution modelling reports are tied to the client’s specific conversion goals and reflect all relevant touchpoints in the consumer’s journey.
Multi‑touch attribution (MTA) assigns credit to individual touchpoints within a digital consumer journey (paid search, Facebook ad, organic search, email).
Marketing Mix Modeling (MMM) looks at broader channel‑level impact (TV, radio, digital), often using statistical models to estimate how changes in spend affect outcomes over time. MMM is more suitable for high‑level budget decisions and longer timeframes, whereas MTA gives channel‑ and touchpoint‑level insights.
Both approaches have value—agencies serving digital‑only clients may lean toward MTA, while those working across digital + offline channels may integrate MMM for a comprehensive view of marketing attribution.
Choosing the right attribution model requires assessing the full scope of your client’s conversion path, available data infrastructure, and business goals. Start by mapping all possible touchpoints: blog posts, paid search ads (Google Ads), Facebook ad campaigns, organic search, email, call tracking.
Then review the sales cycle: Is it short and straightforward, or long with multiple interaction points and opportunity creation? If data granularity is limited, start with a simpler model (e.g., linear or time‑decay) and iterate. Ensure your marketing attribution software supports your model and that your client’s teams (marketing team, sales teams, finance teams) understand and trust how credit is assigned.

Written by
Paul Stainton is a digital marketing leader with extensive experience creating brand value through digital transformation, eCommerce strategies, brand strategy, and go-to-market execution.
Read more posts by Paul StaintonSee how 7,000+ marketing agencies help clients win
Free 14-day trial. No credit card required.






