Table of Contents
7,000+ agencies have ditched manual reports. You can too.
Free 14-Day TrialWhether it’s managing an online store or growing a brand presence across multiple marketing channels, one thing’s for certain–your eCommerce clients need a sustainable approach to email marketing. And that’s where Klaviyo metrics come in.
And after Klaviyo email marketing campaigns are sent, your agency must know which marketing metrics to monitor and how to make improvements where necessary. After all, it’s the only way to ensure success.
Nowadays, it isn’t just about sending one email every couple of months. It’s absolutely necessary to have the right touchpoints at the right time to drive sales and boost brand awareness. Otherwise, how will your clients reach prospects who are just on the brink of conversion or debating whether to complete a transaction down the road?
If your agency is new to Klaviyo or looking to fine-tune data-tracking efforts for clients and needs an automated way to do so, read on to learn about:
Let’s get into it.
What Is Klaviyo?
Built specifically for ecommerce, Klaviyo is a dynamic email marketing platform that helps online businesses grow and manage their customer bases effectively.
Through personalized email marketing and SMS automation, Klaviyo ensures timely touchpoints at each customer journey stage. In doing so, online businesses don’t have to worry about opportunities slipping through the cracks and losing out on revenue potential.
Wondering how popular Klaviyo is? According to internal Klaviyo data, there are just about 100K users who have earned $100B to date. That’s certainly worth mentioning!

Klaviyo offers a range of useful features including:
Pre-built email templates (e.g., newsletters, welcome letters)
Advanced audience segmentation
Ecommerce automation based on user actions (e.g., abandoning a shopping cart)
Embeddable website script to track customer activity and predict behavior over time
Integrations with over 200 marketing platforms (including Google Analytics, Shopify, and WooCommerce)
Read more: Shopify Analytics Guide for Marketing Agencies
Why Klaviyo Works Well for Email Marketing
As you know, effective email marketing is all about lead nurturing, touching base at appropriate intervals, and inspiring action.
If you’re wondering how Klaviyo brings these moving parts together, consider these beneficial features below.
Advanced Audience Segmentation
Klaviyo’s advanced audience segmentation feature works by grouping contacts based on pre-determined conditions. These include:
User actions (e.g., purchasing a specific product)
Data consent (e.g., whether a contact has agreed to receive SMS communication)
Predictive behavior (e.g., the likelihood of an email subscriber following through on an online transaction)
Geographic location
By segmenting subscribers, you’ll have a better understanding of your clients’ customer bases and their browsing or buying behaviors over time.
Having the ability to segment your audience and create buyer personas can help you determine what kind of content to create for each step. Segmenting these customers into appropriate email marketing lists helps businesses target these groups more effectively.
–Bryan Lozano, Vice President of Operations at Ad-Apt

Keep all your clients' Klaviyo metrics under one roof to see the full picture of their campaign performance. Try it free for 14 days with AgencyAnalytics.
Automated Campaigns for Each Customer Journey Stage
Automation is the only way to streamline agency processes and save valuable time along the way. And when it comes to email marketing, it’s all about reaching the right audience at the right time.
Customers need information to move them to the next buying cycle stage; pushing the right content can do just that. It's all about moving these prospects down your sales funnel–not as quickly as possible, but as efficiently as possible.
–Bryan Lozano, Vice President of Operations at Ad-Apt
Klaviyo has the ability to send automated emails in important, time-sensitive instances. These include:
Re-engaging a customer after they’ve abandoned their shopping cart.
Targeted product recommendations for repeat customers.
But how do you know what’s working and what isn’t? Email marketing is rarely a “set it and forget it” strategy. It needs constant monitoring and testing to fine-tune the messaging, segmentation, and timing of each campaign.
6 Klaviyo Metrics Your Agency Should Track
When it comes to email marketing, it’s not about sending a newsletter and going about your day. To maximize potential, your agency must adopt a data-driven approach and monitor email marketing performance over time.
Here are the top six email marketing metrics to include on your clients’ Klaviyo reports.
1. Clickthrough Rate (CTR)
Email engagement metrics are vital to measuring Klaviyo email marketing performance.
Great emails are a conversation. The only way to assess audience perception is by studying the reactions to your email. Clicks, shares, and replies are the "facial expressions" and "words" that a person uses to communicate. And that will tell you how well your conversation is going.
–Seth Giammanco, Principal, Strategy and Technology at Minds On Design Lab
And so, include clickthrough rate as part of your agency’s Klaviyo data-tracking. As the metric name indicates, CTR is a percentage of how many subscribers have clicked on at least one piece of linked content (such as a video, website, or CTA).
By understanding what drives clicks, you’ll understand what resonates with your clients’ audiences and how to leverage that for future Klaviyo campaigns.
As Bryan Lozano, Vice President of Operations at Ad-Apt, puts it, “Clickthrough rate is an essential metric for email marketers. It shows you how many people are interested in your content and wants to learn more about what you're offering.”
Conversely, low clickthrough rates mean some tweaks may be needed to improve the chances of engagement (such as less wordy graphics or placing more prominent CTAs).
2. Conversion Rate
Conversion rates show how successful your emails are at actually generating sales and revenue, which is incredibly important.
–Bryan Lozano, Vice President of Operations at Ad-Apt
It’s likely that many of your Klaviyo email marketing clients have conversion goals. Whether they’re convincing email subscribers to purchase a product or download an ebook, you’ll need to know what’s the conversion rate (i.e., how many subscribers actually follow through on an action).
By understanding which email marketing content led to conversions, you’ll know exactly what to focus on or recommend for future campaigns.
If you’re noticing a low email conversion rate, this may be because:
There aren’t any (or enough) CTAs or they’re not optimally placed. To fix this, add a CTA at a strategic place (e.g., after explaining the benefits of your client's product) or sprinkle a few in between (especially for longer emails)
Email marketing content isn’t compelling enough. Where appropriate, use language like “Don’t miss out” or “Take advantage of this exclusive offer” to create a sense of urgency. Additionally, make use of visually captivating graphics and videos
Your client’s website isn’t optimized for conversion. At regular intervals, map the customer journey and determine if there are any roadblocks to conversion (e.g., the ‘Buy Now’ button doesn’t work)
Agency Tip: If you currently use UTM tracking on Google Analytics, consider automatically adding UTM parameters for Klaviyo. That way, you’ll understand how your clients’ email marketing efforts are directly contributing to website traffic and overall conversions.
3. Unsubscribe Rate
As the name implies, this metric reports on how many subscribers have opted out of receiving future email marketing correspondence. And according to Klaviyo, unsubscribe rate should be no more than 0.2%.
If you’ve noticed a higher unsubscribe rate. In that case, it may be because:
Your client’s email marketing content isn’t resonating with their target audience. This may mean going back to the drawing board and creating fresh, relevant content
Emails may not be optimized for viewing (e.g., clipped images due to large resolution). To avoid this from happening, run email test campaigns to ensure proper loading times, skimmability, and overall easy viewing
Subscribers didn’t grant permission for email marketing. As a best practice, explicitly ask for permission before adding email subscribers
Agency Tip: Create a frequency cadence that aligns with the user’s buyer journey. For example, you may want to email more frequently when someone is on the cusp of purchasing but less frequently for top-of-the-funnel leads or leads that have grown cold.

Summarize Klaviyo performance by putting those insights into a comprehensive and highly visual email marketing report. Try it on AgencyAnalytics–it’s free for 14 days.
4. Receive Rate (aka Delivery Rate)
After you’ve created a fantastic Klaviyo email marketing campaign, you’ll need to know whether subscribers have received it (or not).
That’s where receive rate comes in. This email marketing metric comes in handy to pinpoint any deliverability issues and fix them when necessary.
Suppose you’ve noticed a considerably low received email rate for your client’s last few Klaviyo campaigns. It may be because:
There’s a growing number of invalid email addresses on your client’s subscriber list. In this case, use an email marketing verification service to pinpoint any invalid email addresses and nip them in the bud. That way, you’ll increase receive rates and avoid compromising your client’s sending reputation
Your client’s domain isn’t registered and is marked as spam. This can be easily fixed by authenticating their domain
Your client’s content is being marked as spam by a high volume of subscribers. In this case, be sure you’re creating relevant content that resonates with your client’s target audience (instead of going off on a whim)
5. Open Rate
It’s one thing for subscribers to receive an email, but it won’t mean much if it isn’t actually opened.
To ensure that your clients’ Klaviyo email marketing campaigns are getting the traction they deserve, be sure to track email open rates (i.e., the percentage of subscribers that open an email).

Track historical trends and understand customer behavior over time. Visualize Klaviyo metrics with ease and save time with AgencyAnalytics–it’s free for 14 days.
Remember that a high open rate doesn’t necessarily mean a subscriber has read your client’s email. Still, it’s an important email marketing metric to monitor as it’ll provide valuable insights (once taken into context).
All email marketing metrics are important and can't be looked at in isolation. Any metric has to be considered against a desired outcome.
–James Middleditch, Director of Digital Group Media
That being said, look out for any changes to open rates over time (as this may indicate an underlying issue). Consider that:
A significantly low or steadily declining open rate may mean that subject lines aren’t optimized (e.g., too wordy, irrelevant to the type of content subscribers signed up for)
A high email frequency may off-put some subscribers, and they may be less inclined to open emails
You may be sending emails at the wrong time of the day or the wrong day of the week to reach the majority of your client’s audience
Whatever the case may be, consider all angles, run A/B tests, and make the necessary adjustments to increase open rate.
6. Bounce Rate
Similar to receive and delivery rates, bounce rate is one of the key Klaviyo metrics that highlights any potential issues with deliverability.
Email bounce rate refers to the percentage of emails that weren’t delivered successfully. Keep in mind that there are two types of bounce rates:
Soft Bounce: This means that email deliverability was affected by a temporary issue (e.g., a subscriber’s inbox was at capacity and unable to receive new emails)
Hard Bounce: When this happens, an email wasn’t successfully delivered because of a permanent issue (such as an invalid email address). These should be removed from future mailings to improve overall deliverability.
As with all email marketing campaigns, a relatively low bounce rate isn’t a cause for concern.
However, keep an eye out for an abnormally high bounce rate. This may lead to a compromised brand reputation and even removal from the Klaviyo platform.
Agency Tip: To understand your clients’ email marketing performance in comparison to their industry peers, be sure to reference email benchmarks. That way, you’ll understand campaign performance on a more macro level.
How To Use AgencyAnalytics to Track Klaviyo Metrics
It’s great having all that Klaviyo data at your fingertips. But what if there was a way to automate those insights without sifting through Klaviyo analytics each month?
There’s a simple solution: Use an automated Klaviyo dashboard. No more getting lost in customer data or missing out on email marketing opportunities! In this section, we’ll show you exactly which Klaviyo insights to use when creating a great email marketing report.
Show your clients the overall picture of what’s happening by tying in their Klaviyo performance with Google Analytics data and custom metrics. That way, you’ll deliver a complete picture of campaign performance and user behavior beyond email marketing engagement in just a minute read.
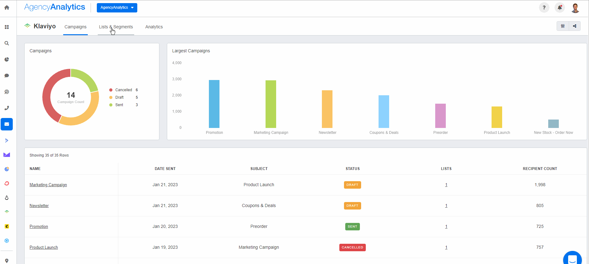
1. Monitor Campaign Performance
It’s easy to keep tabs on multiple Klaviyo campaigns simultaneously. With this feature, it’s a breeze to monitor:
Key metrics for each Klaviyo email marketing campaign, i.e.,
Receive rate
Open rate
Clickthrough rate
Bounce rate
Unsubscribe rate

How many Klaviyo email marketing campaigns have been sent, drafted, or canceled
Overviews of your clients’ best-performing email marketing campaigns. For example:
Product launch emails
Coupons and deals
‘Back in stock’ notices

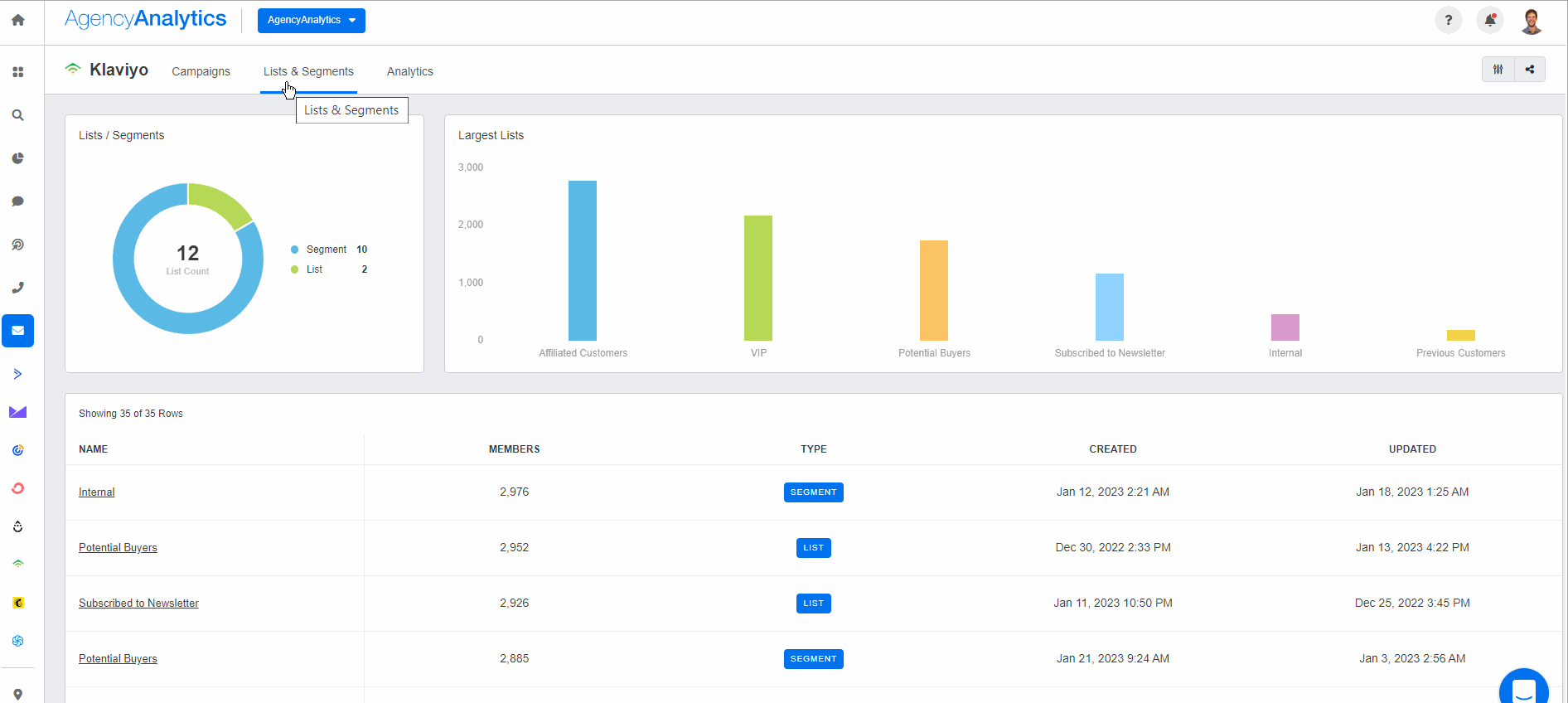
2. Track List and Segment Insights
It’s important to understand your clients’ email subscribers KPI on a more granular level.
Through the List and Segment feature, quickly view your clients’ largest audience lists. For example, a client may group their audiences into distinct categories such as:
VIP customers
Affiliated customers
Previous customers
Potential buyers
Through data visualization, it’s much more intuitive to identify opportunities to engage a particular audience, monitor growth trends over time, or create a custom metric for a specific target group.

Don’t waste time manually sifting through Klaviyo data. Sign up for a free 14-day trial with AgencyAnalytics to visualize and report on your clients’ progress from one place.
3. Monitor Klaviyo Data Trends
To make deductions from historical data, use the ‘Analytics’ tab to see the performance of any email marketing metric over time.

4. Create a Klaviyo Segment in Google Analytics To Track Behavior
To analyze exactly what happens after an email subscriber clicks on a client’s website, set up a Klaviyo segment on Google Analytics.
Do subscribers typically complete an online transaction after clicking on their website from an email marketing campaign? Or perhaps they mostly visit the blog page to learn more about your client’s products.
Regardless of the case, this Google Analytics data will paint the full picture of what’s happening. And by creating a separate segment, you’ll have the ability to access insights about Klaviyo subscribers without having to input filters each time or sift through a mound of Google Analytics data.
Get started by:
Signing into Google Analytics and navigating to the reporting section you’d like to include a Klaviyo segment for
Click on ‘Add Segment,’ followed by ‘Create New Segment.’

Head to ‘Traffic Sources’ and fill in the relevant data (i.e., campaign, medium, source, and keyword) based on your UTM tracking configurations

Click on ‘Save’ and refer to this Klaviyo segment whenever you need real-time or historical data insights.
After you've completed these steps, use these insights in an AgencyAnalytics email marketing report template (one of the many pre-built report templates available on AgencyAnalytics) to provide tremendous value to clients.

With a pre-built marketing report template, it's easy to turn data into narratives that resonate.
Save Time by Automating Klaviyo Metrics
Klaviyo is a powerful automation tool that will help your ecommerce email marketing clients reach their goals.
But as your agency begins to scale, you’ll need a proper system in place to keep track of your clients’ email KPIs, especially if you’re reporting on multiple marketing channels.
From using a pre-built email marketing report template to granting client login access to live dashboards that automatically update in real time, AgencyAnalytics is the automated reporting tool that will save your agency billable hours each month.
AgencyAnalytics’ integration with Klaviyo makes it easy for us to report on specific email campaigns and overall channel performance without having to copy and paste metrics from each platform into a PowerPoint each month. Sharing access to live dashboards with clients allows them to dive deeper into the analytics without needing us to dig up specific metrics on their behalf.
–Bryan Lozano, Vice President of Operations at Ad-Apt
Simplify data presentation, align your metrics with your clients' interests, and consistently impress them with your success story.
Don’t get lost in a haystack of Klaviyo metrics–automate those insights and go on with your busy day. Try AgencyAnalytics by signing up for a free 14-day trial today.
Faryal Khan is a multidisciplinary creative with 10+ years of experience in marketing and communications. Drawing on her background in statistics and psychology, she fuses storytelling with data to craft narratives that both inform and inspire.
Read more posts by Faryal KhanSee how 7,000+ marketing agencies help clients win
Free 14-day trial. No credit card required.







