Table of Contents
QUICK SUMMARY:
Reputation management ensures an agency's online presence reflects its reliability and quality, which is crucial for attracting and retaining clients. This article offers insights into maintaining a positive digital reputation, an essential element for agencies looking to secure trust and business. Explore strategies to uphold your agency's reputation, foster growth, and boost client confidence.
When it comes to landing new clients, your agency’s reputation plays an essential role in growing your client base and scaling your business. You must maintain a stellar reputation both for the work you do for clients and your own brand, too.
But when your agency’s online reviews lie largely in the hands of clients and the whims of the internet, how do you keep control over your online reputation? This article will look at best practices to incorporate reputation management into your operations to successfully grow your agency.
What Reputation Management Means for Marketing Agencies
“It's exceptionally difficult for businesses to separate the legitimate marketers from the charlatans–and there’s plenty in this industry,” says Lane Anderson, Founder & CEO of Canadian-based marketing agency London Road Marketing.
When your prospective clients are considering putting the future of their business in your agency’s hands, it’s no surprise that a negative reputation (or no reputation at all!) will quickly deter them from choosing your services.
It’s the B2B version of a quick swipe left. (Next!)
People’s decision-making online moves at lightning speed. So if you miss just one negative review, it could cost you a new client.
Reviews Differentiate Your Agency From Competitors
One thing that was consistently stated when we surveyed agencies for this article was this: you need reviews to stand out from every other agency out there. “It’s credibility as an authority,” says Ramsey Sweis, President and Founder of Aqaba. “People like to feel comfortable about making a decision.”
And it’s true. Online reviews are essential to the success of your business–just as it is for your clients. So while you might already looking getting customers to leave more reviews for your clients, how often do you seek them out for your own agency?
Sweis says that reviews are a way for their prospective clients to see a consistent tone while searching through the clutter, looking for mentions of:
“Great customer service”
“Quick reply to any inquiries”
“Very detail-oriented”
“They work from a physical office”
And it turns out that having a physical office can be an important decision-making factor for some clients. “In our industry, folks are working from home or no longer employed, and the quickest way to make a dollar is to have a side hustle on the internet,” says Sweis.
“We’re in an industry where there isn’t really any barrier to entry and so there are a lot of bad actors in the marketing world–whether it’s intentionally, or it’s just out of lack of experience or knowledge,” says Lane Anderson, Founder & CEO of London Road Marketing. “It’s really difficult for clients at the small-business level to differentiate between who’s legit and who’s not.
Anderson says that past experience of old clients is the best way they can learn about who actually has something behind their name. They look at things like the quality of reviews, the volume of reviews, and the retention rate of past clients.
Check out our video on Growing your Agency’s Credibility With a Review Strategy or read on for actionable tips below!👇
Reputation Management as an Ongoing Multi-Step Process
Effectively managing your agency’s brand reputation doesn’t just mean doing damage control and seeking out positive reviews, however. It’s a multi-step process that you should actively incorporate into your daily operations.
Reputation management includes:
Minimizing any negative feedback. And promptly rectifying it.
Maximizing the exposure of your positive reviews.
Highlighting your agency awards to showcase how you’re a stand-out agency.
Showing your authentic brand image. (Who are you, what’s your agency culture, and what do you represent?)
And your agency can (and should) do this all without always having to involve PR.
How Reputation Management Accelerates Your Agency’s Growth
Incorporating reputation management into your agency’s ops allows you to:
1. Attract new leads by using the right review channels.
Let’s say a prospect searches “digital agency” right in Google Maps and sees your agency pop up with a 4.8-star rating on Google Maps with great reviews. You immediately stand out from the competition. Plus, the barrier to entry is low–you’re conveniently near them–so they give you a call and agree to set up a discovery meeting.
2. Boost your brand presence with shareable positive success stories.
Social proof is one of the best ways to boost an agency’s reputation. Sharing a client’s success on social media not only highlights your client’s brand but showcases how you helped them reach that level of success. This immediately makes them less likely to be skeptical that you’ll achieve similar results for them, too!
3. Land new clients (or upsell clients to new services) by boosting your credibility within specific sectors.
Include reviews related to the specific services you provide on your website’s services pages and proposals. For instance, showcasing reviews that are specific to your SEO services within an SEO proposal clearly articulates that your team knows what needs to get done.
4. Attract Top-tier Talent.
Your dream team is made up of people who are motivated, creative, personable, and hard-working. And they want to work for a well-respected company that is filled with professionals like them. Getting positive reviews from your employees on sites like Indeed and Glassdoor proves that your agency is worth seeking out.
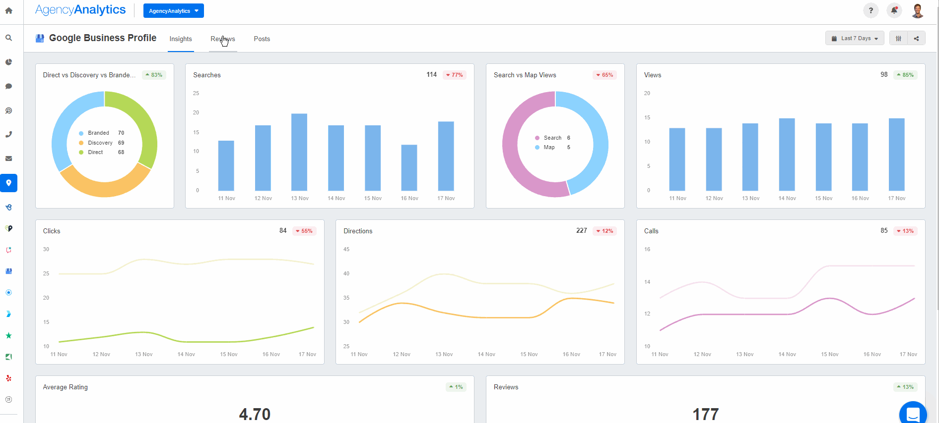
But before we get started with the strategy side of things, the one thing you can do right now–and it won’t take any of your time–is to have your team keep tabs on your online reviews. This live dashboard will keep tabs on all your clients’ online pulse–and yours, too:

With a live marketing dashboard that tracks all the latest reviews, you’ll never miss the opportunity to respond in a timely manner.
How To Create a Reputation Strategy for Your Agency
Online reputation management falls into two categories: proactive and reactive.
Proactive reputation management maintains your agency’s positive image and is an ongoing, active process that gives you the upper hand and authority to navigate the occasional negative PR. It can also prevent negative reviews in the first place.
Agency Tip: Use a third-party platform for rating customer service. This generates a ticket that gets distributed to the dev team, and once that ticket gets fixed by the dev team, the system automatically contacts the client asking how they performed.
Sweis and his team at Aqaba have internal systems in place to request reviews to monitor their client satisfaction. This tells them the areas they need to improve on–before any negative feedback is left publicly.
Marketing is a very agile industry. If you don’t have these triggers in place, then how do you know you’re performing? You assume you’ve done a good job, but the customer is viewing it from a different set of glasses.
- Ramsey Sweis, President and Founder of Aqaba
Aside from internal systems in place, proactive reputation management can mean paying attention to any external mentions of your brand.
Anderson and his team at London Road Marketing have set up Google Alerts for any mention of their brand name and even the individual people in their management team. This way, they are immediately notified of any mention of them in blogs or the news right from their inbox.
On the other hand, reactive reputation management is cleaning up an oil spill: it requires prompt cleanup or can cause disastrous consequences for years to come. And it’s also something you shouldn’t have to do often, with the right systems in place.
Here, we’ll discuss the best practices for creating a proactive reputation management strategy for your agency.
Let’s dig into each one.
1. Respond and Engage With Reviews
There’s one thing people expect when they write to you: a response. Regardless of whether they ask you a question on Google Questions, Comment on a post on your agency’s Instagram, or leave a less-than-positive review, you need to respond.
Positive reviews make your potential customers feel "warm and fuzzy" about choosing your business out of the pack. Even professional responses to negative reviews can convince a prospect that your company is the one they want to work with.
- Anya Curry, Owner at Ambidextrous Services
The point of answering negative reviews is to give your agency the chance to promptly respond and explain itself, flag and dispute inaccurate reviews, and show that it puts importance on its clients’ needs.
“Remember that your response is crafted for the purpose of other people reading how you respond,” says Lane Anderson, Founder & CEO at London Road Marketing. That’s why you should answer quickly, thoughtfully, and honestly.
Every question deserves a unique and customized answer and should be done in a thankful tone without making anything personal. Even if your team made a mistake, publicly explaining the steps you will take to do better next time (and offering up a solution) will help win back some credibility and show potential clients how you handle conflict.
Even if you do all the right things, a negative review is inevitable. So what do you do?
When Sweis and his team at Aqaba encounter a negative review, they do 3 things:
Assess whether it’s legitimate. If it’s negative and untrue, you can make your case to Google to challenge and dispute the review and let them take care of the rest.
Seek out other platforms to ensure it ends right at the Google My Business Profile platform.
Triage: Immediately reply to address whether the concern is legitimate or not, and pick up the phone and call. To sincerely know what they can do to improve.
“It’s our job as marketers to understand what that review means to the consumer. And how we reply to that is even more important,” says Sweis, President and Founder of Aqaba. “Correspondence is key–probably more important than getting a five-star review,” he adds.
Here’s how Sweis would respond to a 3-star review:
Sorry we didn’t get a five-star review. We want to improve upon our services so this is not repeated. Would you mind if we had a discussion of what we can do to discuss it?
“This shows other people reading the review that the agency cares, is compassionate, and that they want to please the client and make good,” he says.
2. Generate More Reviews from Clients
Local mobile search has some of the highest intent searches, so you’ll want your agency to appear when someone searches for “digital agency near me.” And when it comes to boosting your local SEO for multiple locations, set up local listings and review profiles to give your clients an opportunity to engage with you in the first place. (Read about how to get more local business reviews in our previous article).
Agency Tip: Do a Google Business Profile Audit to outrank competing agencies in local search!
“We use an automated system to start contacting customers once a sale has been completed,” adds Curry. “This automation includes emails and SMS messages, with a direct link to the business' online listings.”
In fact, with a 45% response rate, SMS review requests are your best bet to get that client review. It’s also important to time it right to get more detailed, contextual, and positive responses–like right after delivering a killer project to a client:
We always send out post-project feedback forms, which include the opportunity for clients to say what they think of our service. We include client comments in our online case studies.
- Richard Jaggs, Director at Resolution Design
3. Lead With Positive Reviews For Your Agency's Reputation
Reviews are what sell new business. They are vital when customers are making a decision. Without reviews, prospects don't know whether they should trust you or not.
- Anya Curry, Owner at Ambidextrous Services
You can say what you want about your agency, but prospective clients are far more likely to believe it when it comes from someone else’s mouth. Promote what your clients have to say on all your marketing materials and do a social media audit to identify if all your profiles are on-brand or whether they need an update.
We lean heavily on the words of our customers. Not our words. Because we can say whatever we want about ourselves.
- Lane Anderson, Founder of London Road Marketing
Just as toxic clients can influence your agency culture, they can also affect your brand reputation. So include your core values in your client onboarding process, and be mindful of who you select as your new clients.
At the end of the day, “you can’t always control what others say about your business,” Anderson notes about receiving less-than-perfect reviews from clients. “But if you’re doing good work, that’s not going to happen.”
4. Perk Up Your Virtual Ears
Social media listening is key to knowing what your customers are saying about your business. And anytime someone says something good about you, you’ll want to interact with them, share, repost, and say thank you!
There are a few social media listening tools out there that will help your agency to:
Identify opportunities to amplify your brand image
Reply/Like/Retweet to your clients’ posts about your agency
Generate additional traffic to your agency with trending hashtags
Flag any negative comments as they happen
Active monitoring of social media also allows you to avoid a potential PR crisis or negative reaction from blowing up. This brings us to the next point.
5. Be Prepared for the Worst
You never know what the internet will amplify.
Let’s say an ad placement appeared right next to content that offended people or was politically charged, and the internet went wild Reposting the screenshot. This not only puts your credibility at risk, and you certainly wouldn’t want to add fuel to the fire.
Sometimes, silence can let the storm pass. Other times, a prompt reaction would be required.
There’s a difference between brand reputation and brand safety. Brand safety falls under your reputation management but requires immediate action. And crisis management very much falls under this umbrella.
Having a crisis management strategy in place might seem like overkill, but really it means being prepared for the unpredictable. Think of it as the supply back you’d bring with you if you woke up to a disastrous earthquake and had to dash out the door. Or the fire drills your company has to do to practice.
Ensure your agency has a finger on the pulse of current events and that automated systems are in place to flag any potential mishaps will help you react quickly.
6. Automate What You Can
We’ve already established that online reputation monitoring for digital agencies is essential. So last but not least, your agency will need to set up a reputation management system that you can easily incorporate into your daily ops.
Otherwise, that’ll just be another task that gets buried under all your client work. That’s where online reputation management software comes in.
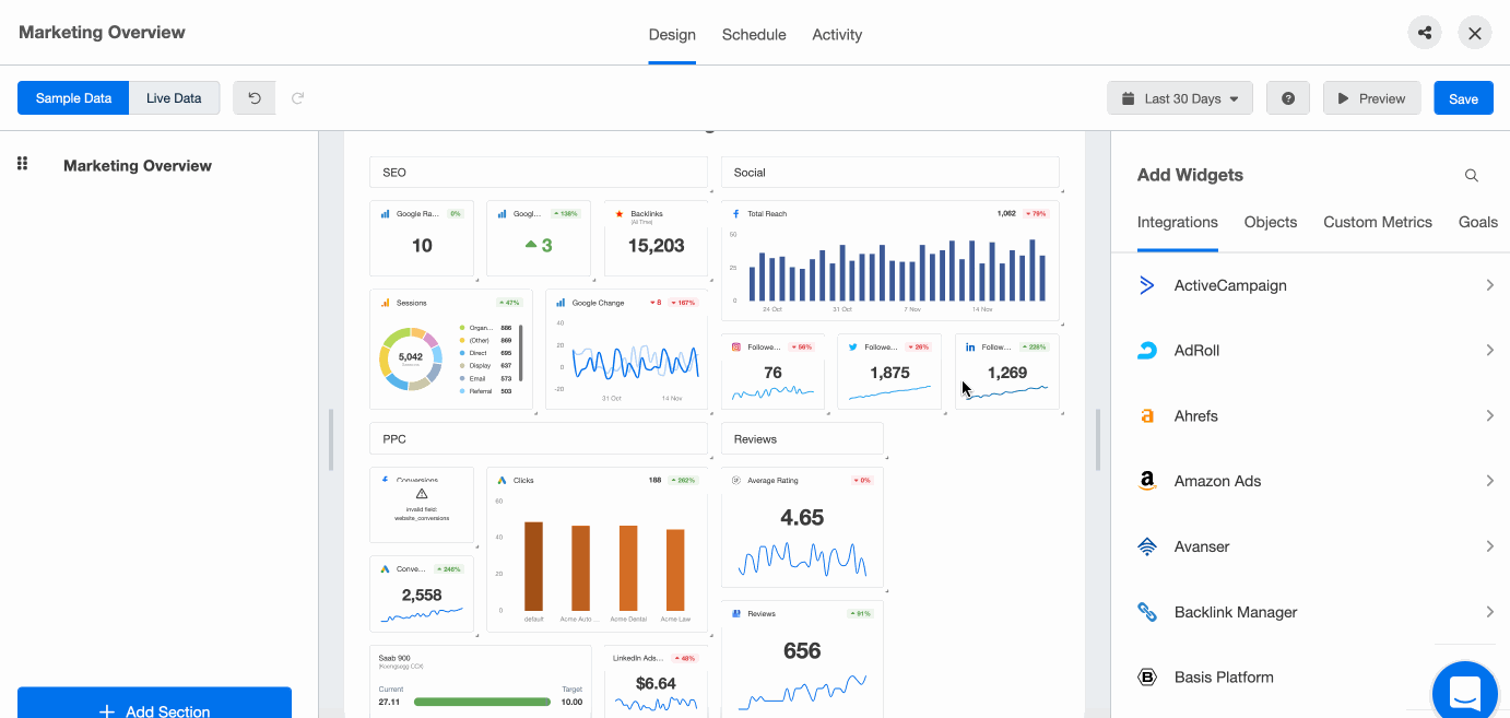
Reputation Management Software

This handy tool:
Saves time without digging into multiple platforms because it integrates with multiple reputation management platforms–including Brightlocal, Google Business Profile, Trustpilot, and Yelp.
Automatically brings you the latest reviews in real time.
Shows you your data in a visual way to quickly grasp how you’re doing.
7. Don’t Forget About Your Own Team
How your employees feel about working at your agency also impacts your agency’s reputation. Encourage your own team to write a review about your agency. But whatever you do, do not have your team write fake reviews or influence them in any way. Nothing can damage an agency’s reputation faster than someone spotting an attempt to artificially influence an agency’s reputation.
Here’s an example:
It has recently been brought to my attention that there is a lack of information that is listed on our Indeed company page. This typically discourages job seekers from applying for jobs at our agency. We obviously don't want that, so I need your help. If you could please write a review to boost our page, that would be great!
Measuring the ROI of Reputation Management Strategy
When agencies tackle their clients’ ROI goals, they’re usually speaking in terms of dollar signs. But what is the hidden value of a great reputation? Some might say it’s priceless.
It’s hard to tag a monetary value onto a positive brand identity. But what you can do is showcase what your agency is doing to consistently get positive reviews and maintain its reputation. Once you’ve mastered this practice for yourself, you can offer it as a service for clients as well!
For instance, include reviews in your local marketing reports to show the full picture of your marketing campaign’s success.

Set up automated Review Reports for yourself–and your clients in minutes! Try it free in AgencyAnalytics for 14 days!
After all, one negative review can cost you one, two, three, or more new clients–if you don’t act fast enough! And a drop in conversion rates due to a low start rating could impact all marketing channels–from paid search to SEO and social media.
Turn Your Reputation Management Expertise Into a Service for Clients
If there’s a takeaway from this article, it’s that what you do for your agency–and your clients–are so intricately related. You can use the same tools and expertise to create an excellent online reputation management system for all your clients and grow your digital agency while you’re at it.
What are your agency’s top reputation management strategy & tips? Tweet us @AgencyAnalytics or add your thoughts in the survey below!👇

Written by
Melody Sinclair-Brooks brings nearly a decade of experience in marketing in the tech industry. Specializing in B2B messaging for startups and SaaS, she crafts campaigns that cut through the noise, leveraging customer insights and multichannel strategies for tangible growth.
Read more posts by Melody Sinclair-BrooksSee how 7,000+ marketing agencies help clients win
Free 14-day trial. No credit card required.






