Table of Contents
QUICK SUMMARY:
A YouTube analytics report offers a detailed view of channel and video performance, essential for shaping effective video marketing strategies. This guide, grounded in expertise, covers the key metrics from subscriber growth to viewer engagement and how to report video success to clients.
There are more than 800 million videos on YouTube. If you don’t optimize your video to be found on YouTube and search engines, you’ll most likely have little success with video marketing. As Will Mullins Search Engine Optimisation Services puts it, “There’s no point buying an expensive car if you just keep it locked up in the garage.”
If your agency or clients are ever on the fence about YouTube, consider that users spent roughly 46 minutes a day watching videos on the platform in 2022. And with 95% of global Internet users watching YouTube videos, the possibilities are endless once leveraged correctly.

Aside from surface-level metrics, access YouTube analytics to provide data-driven insights (such as untapped demographics and video watch times) that will tell a story of what’s happening and point out any areas for improvement for all your clients’ YouTube channels. Should you optimize those YouTube image sizes after noticing lower clickthrough rates for the month? Or perhaps an ad boost will do the trick.
Whatever the case may be, creating a comprehensive YouTube analytics report is the only way to monitor trends, identify areas for improvement, and make data-informed recommendations.
Sounds like a hassle? It doesn’t have to be! In this article, we’ll show you how to create a stellar YouTube analytics report in minutes.
Let’s get into it.
What Are YouTube Analytics and Why Are They Important?
YouTube video analytics provides a wealth of data about viewer interactions on your client’s channel. It’s not just about views or likes; it’s a comprehensive look at how audiences engage with content. From watch time to audience demographics, these insights from the YouTube Studio app are pivotal for shaping content strategies and making informed decisions.
But YouTube channel analytics isn’t just about numbers; it’s about stories. Each statistic tells a tale of viewer preferences, engagement patterns, and content effectiveness. As you explore analytics in YouTube, you’re not just compiling data; you’re piecing together a narrative of your client’s digital presence.
The core of a YouTube channel analytics report lies in its ability to reveal user behavior patterns and content performance. Utilizing YouTube analytics tools effectively allows you to go beyond surface-level metrics, offering deep insights into what captures audience interest and drives engagement.
Understanding and interpreting channel analytics on YouTube is an invaluable skill. This guide aims to transform YouTube analytics data into a strategic asset, enabling you to advise your clients with clarity and confidence. Let’s dive into the world of YouTube analytics, where data informs strategy and drives client success.

Top 11 YouTube Analytics to Measure for Client Success
Navigating YouTube analytics is key to understanding and enhancing your client's digital presence. Here, we delve into the top 11 YouTube analytics that video marketing professionals should monitor to effectively gauge and drive client success.
1 - Subscribers: The Core Audience Indicator
Subscribers are the cornerstone of a YouTube channel's success. They represent a dedicated audience eagerly awaiting new content. Regularly tracking subscriber count helps assess the long-term growth and loyalty of your client's viewer base. Videos that boost subscriber numbers indicate effective content, laying the groundwork for future successes.

2- Most Popular Videos: Insights into Viewer Preferences
Identifying a specific video by the number of times it is viewed as well as by the levels of engagement offers valuable insights into audience preferences. Analyzing these videos helps agencies understand which elements resonate most with viewers. This data is key for replicating successful content strategies and optimizing posting schedules on YouTube studio.
3- Views: The Broadest Engagement Metric
Views offer an initial overview of content popularity. Consistent growth in views from video to video suggests successful content engagement. However, views should be contextualized with other metrics, like average watch time, to fully understand content effectiveness.

4 - Unique Viewers: Assessing New Audience Reach
Unique viewers are akin to unique website visitors, providing insight into the new audience the content reaches over time. Use YouTube analytics to track this metric alongside other KPIs to understand how well videos perform with both subscribers and new viewers, guiding content and ad targeting strategies.
5- Traffic Sources: Understanding Content Discovery
Traffic source data reveals where viewers find your client's videos, whether through searches, playlists, or suggested content. This metric is essential for identifying growth opportunities and understanding viewer discovery paths.

6- Audience Retention: Viewer Engagement Over Time
Audience retention metrics show how long viewers stay engaged with a video. This data, benchmarked against similar content, offers insights into content performance and helps identify what topics engage or disengage viewers.
7 - Watch Time: Indicative of Content Value
Watch time is a critical metric for evaluating content effectiveness. High average watch times suggest that videos are engaging and meeting viewer expectations, while low watch times indicate areas needing improvement.

8- Likes, Dislikes, and Comments: Engagement Indicators
Within a YouTube analytics report, likes and dislikes, as well as comments, provide direct feedback on content performance. While the number of likes should not be the sole basis for a YouTube video strategy, engagement metrics offer supportive data for understanding overall content relevance with the target audience.
9 - Shares: Indicating Viewer Endorsement
Shares are a strong indication of content approval and resonance with the audience. Monitoring shares helps identify topics and formats that appeal most to your client's target audience.

10 - Overall Engagement: Comprehensive Interaction Overview
This metric consolidates likes, dislikes, comments, and shares to give a high-level view of viewer interaction. High engagement often correlates with other positive KPIs and can boost organic visibility on YouTube.
By closely monitoring these top 11 YouTube analytics, video marketing professionals provide clients with insightful, data-driven strategies for enhanced YouTube presence and performance.
11 - Videos Published: Demonstrating Agency Efforts in Content Strategy
Videos Published is an essential metric to showcase your agency's impact on the client's YouTube channel performance. It directly reflects the agency's effectiveness in executing a robust content strategy. By monitoring the number and frequency of new videos released, your agency provides concrete evidence of its commitment to enhancing the client's presence on the YouTube platform.
It allows for an analytical way to correlate the volume of video content, including tutorial videos and other video ideas, with key YouTube performance indicators.
Impress clients and save hours with custom, automated reporting.
Join 7,000+ agencies that create reports in under 30 minutes per client using AgencyAnalytics. Get started for free. No credit card required.
Already have an account?
Log in
What Makes a Pro YouTube Analytics Report
No client wants to read a boring, text-heavy report that puts them straight to sleep. And so, it’s no surprise that a pro YouTube report goes beyond just the data–or what they can easily find in the backend of their YouTube account.
A professional YouTube analytics tool presents that information in a palatable way and lets your clients know how their video marketing efforts tie into business goals.

And generally speaking, YouTube reporting should benefit both your agency and clients. After all, you want to create a YouTube report that’s easy to reference, provides all important insights, and saves you time each month.
In a nutshell, an outstanding YouTube report should:
Make use of visual representation (i.e., historical trends, graphs) with explanations where necessary
Show how YouTube ties into your client’s overall business goals (e.g., building brand awareness, driving website clicks)
Provide insights on key analytics and historical trends for customizable date ranges
Use built-in goal-tracking to keep tabs on the progress
Include insights from other marketing channels that complement or boost YouTube efforts
Be easily replicable and automated, which will cut back on tedious manual work
Remember that a well-crafted YouTube Analytics report should demonstrate your agency’s capabilities while giving your client the right data to make informed decisions.
6 Strategies To Create Outstanding YouTube Analytics Reports
Wondering how to build a report from YouTube that your client will love? Here are a few actionable steps to follow.
1. Create Your Reports Around Your Client’s Objectives
The last thing you want is a cookie-cutter, generic YouTube Analytics report that doesn’t actually speak to your client’s goals. To provide the most value, determine your client’s goals beforehand and tailor their report accordingly.
For example, say your client launches a YouTube ad sequence and sets an aggressive target of 2000 new subscribers by the end of the quarter. To incorporate this objective in their report:
Visually show YouTube subscriber growth at regular intervals for the reporting period
Track goal progress to let your clients know how close they are to achieving that target (e.g., 59% ahead of pace at mid-quarter)
Provide context for any notable spikes or dips in subscriber growth

Create custom goals on AgencyAnalytics and report on what matters most to your clients. Try our full suite of reporting features with a free 14-day trial.
Agency Tip: Use your client’s goals to decide what’s worth highlighting or focusing on. For example, a client with a channel growth goal will likely want to see these YouTube metrics at the beginning of their report (e.g., number of new subscribers, overall reach).
2. Automatically Track Their Data With a Live Dashboard
Saving billable hours and creating repeatable agency processes should be top priorities for your agency. And let’s face it. Who really enjoys taking multiple screenshots of YouTube Analytics and pasting them into a manual spreadsheet each month? You guessed it–no one.
While this approach may work in the short term, eventually, it will slow your agency down as you begin to onboard new clients or move further down the digital agency life cycle. That’s where an automated YouTube dashboard comes in handy.
Not only will it automatically populate your client’s most important metrics, but it’s also easily replicable for other client projects.

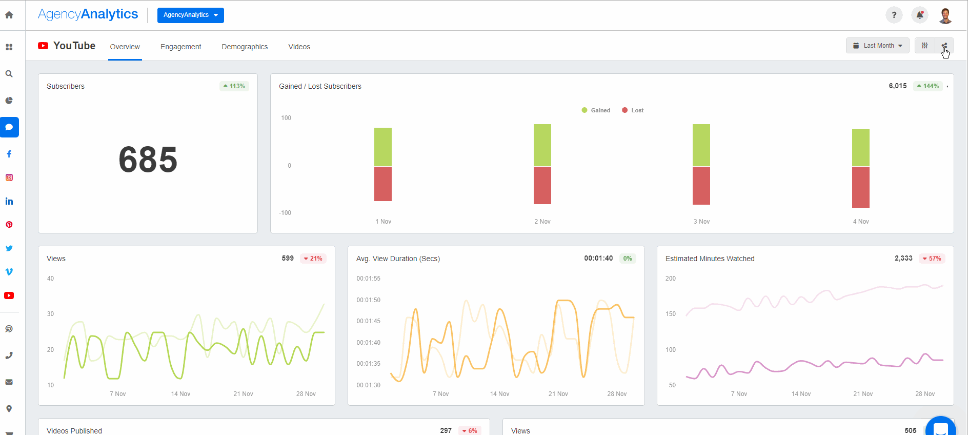
Create a fully customizable marketing dashboard or use this exact YouTube dashboard on the AgencyAnalytics platform–it’s free for 14 days. As a reference, your client’s YouTube dashboard should provide insights such as:
Subscriber rate (and any notable increases or decreases for the reporting period)
Total number of video views
Watch times (including the average view duration and the number of seconds or minutes watched)
Engagement metrics (i.e., likes, dislikes, shares, and comments)
Audience demographics (i.e., age, gender, geographical location, and device type)
Agency Tip: At 1:1 meetings with your clients, consider using the AgencyAnalytics dashboard in presentation mode. Not only does it add a bit of dynamism, but it also saves you from having to navigate to a different platform.

3. Create Custom Metrics To Track Progress Against Your Client’s Goals
Let’s say you’re running multiple marketing campaigns for your client. In addition to running a YouTube campaign, they’ve also posted the same video on Facebook to build brand awareness.
They’ve also sent out an email to promote the new video. As their marketing agency, you want to go the extra mile and show a holistic picture of what’s happening. And in this case, backend analytics alone may not cut it.
AgencyAnalytics is a timesaver for our team. It facilitates our being able to share rich data around client websites and outreach we would otherwise not be able to pull together for them. We do include email alongside other social outreach platforms (Twitter, Facebook, YouTube, etc.) to help showcase the community for many of our clients.
- Seth Giammanco, Principal, Strategy and Technology, Minds On Design Lab
To measure overall impact, make use of custom metrics. Create formulas based on your client’s unique YouTube goals, consolidate data from cross-campaign efforts, and show that your agency goes above and beyond.

Create custom YouTube metrics to consolidate your clients’ most important insights. Try it on the AgencyAnalytics platform–it’s free for 14 days.
4. Show the Bigger Picture With Multi-channel Reporting
Let’s say your agency is responsible for boosting a client’s organic website traffic and increasing their overall brand visibility. You may decide on a multi-faceted approach, such as tweaking your client’s YouTube SEO, creating more Facebook content, and coming up with other inbound marketing strategies that push the needle.
All of these channels combine to drive direct response performance, and a halo effect known as earned media value.
But, how do you demonstrate earned media value when many platforms are involved? Don’t just provide traffic source data from YouTube Channel Analytics; add more value by incorporating insights from multiple channels. In these scenarios, add data points from other relevant platforms (e.g., Google Analytics) and show how they relate to your client’s YouTube content.
For example, a high click-through rate on a particular YouTube video may have increased website traffic and conversions. In this case, it’s easy to drag and drop Google Analytics widgets alongside those YouTube insights to show the bigger marketing picture.

Regardless of which multi-channel approach you choose, AgencyAnalytics has over 80 integrations to choose from when creating a report.
Agency Tip: Save hours each month by streamlining your reporting with an earned media report template—customizable and ready to impress your clients.
5. Make Use of Data Storytelling
When it comes to YouTube content, it may seem difficult to quantify. Luckily, that’s where data storytelling comes in. Through the use of visual graphs and custom comments, use a white label YouTube report template or a comprehensive social media report template to help client will be able to understand what’s happening at a moment’s glance.
For example, say your client has an in-person event that results in higher brand visibility and increased follower counts on all their social media platforms. As a result, their monthly YouTube Analytics report shows a notable spike in the number of video impressions.
At first glance, it’s not immediately clear why this sudden increase happened. To add further context, it’s useful to add an annotation directly to that data point. That way, you’ll tell a story of what’s happening while sharing YouTube channel insights in an easily digestible form.

Use the AgencyAnalytics annotations and goals feature to provide explanations and highlight progress against set objectives. Sign up for a free 14-day trial today.
Agency Tip: Go a step further by including an executive summary at the beginning of your client’s YouTube report. This will provide a snapshot of YouTube insights without delving into the entire report (which is especially helpful for busy clients with limited time).
6. Use an Easily Shareable Format
After you’ve created an amazing YouTube Analytics report, decide on the best way to send it to your client. Luckily, your agency has a few options! Let’s explore them below.
Grant Client Login Access
To save time on follow-up calls and e-mails, consider granting 24/7 client login access. That way, your clients can check their YouTube channel metrics in real time without asking your agency about it. Here’s a bonus! With AgencyAnalytics, you’ll also have the option to create internal staff profiles and streamline all agency operations under one roof.

Agency Tip: Control the type of data your client has access to by setting user permissions beforehand. That way, you’ll eliminate time-consuming inquiries and trim unnecessary data from your client’s YouTube report (e.g., vanity metrics).
Email a Downloadable PDF
Some clients prefer to receive a downloadable YouTube Analytics report via e-mail. Perhaps your client wants to share these insights with an external supplier (e.g., an outsourced videographer) or save a copy on their agency’s drive for future reference. Regardless of their reasons, there’s no need to worry–a downloadable, white-labeled PDF version is just a click away.

Generate a Shareable Link
Similar to the above, a shareable link comes in handy for clients that want to share a YouTube report with external parties. It’s also useful for easy, clickable reference without downloading a separate file.
Plus, the data automatically updates based on the date range selected, so there’s no need to generate a new shareable link each month.

Agency Tip: Regardless of which way your agency chooses to share client reports, decide on an appropriate reporting schedule beforehand. That way, you automate YouTube reports and don’t have to worry about anything slipping through the cracks.
Automate YouTube Analytics Reporting and Save Time Each Month
Your agency needs a scalable and replicable way to share YouTube data insights. You must be prepared for questions like ‘Did I get more subscribers?’ or ‘How many views did my video get?’ After all, your clients expect results and understandably want to see ROI each month.
Create an outstanding YouTube report to prove your worth, put hours back into your day, and provide tremendous value to your clients.
When building your client’s YouTube Analytics report, remember to:
Report only on what matters to your clients
Give clients access to a 24/7 dashboard
Add context and explanations for data storytelling
Showcase your agency’s value by tracking against goals and being transparent about progress updates
Whether you’re using a pre-built YouTube dashboard template or building one from scratch, AgencyAnalytics is the automated tool that’ll help you along the way

Create a client-ready YouTube report in a matter of minutes–it’s that easy with AgencyAnalytics. Sign up for a free 14-day trial today.

Written by
Faryal Khan is a multidisciplinary creative with 10+ years of experience in marketing and communications. Drawing on her background in statistics and psychology, she fuses storytelling with data to craft narratives that both inform and inspire.
Read more posts by Faryal KhanSee how 7,000+ marketing agencies help clients win
Free 14-day trial. No credit card required.






